
Tesla (TSLA) has been walking a tightrope this year. Shrinking deliveries, revenue sliding downhill, profits trimmed at the edges, quarter after quarter the numbers have looked anything but cheerful. During the second-quarter call, CEO Elon Musk did not sugarcoat things either, telling investors to buckle up for more rough quarters ahead.
Ordinarily, such words would have sent Wall Street stampeding toward the exit. But Tesla is not ordinary. While the headlines have screamed trouble, the undertone is shifting. Wedbush Securities analyst Dan Ives believes investors are overlooking a far bigger picture unfolding right under their noses.
Ives sees Tesla steering itself into the thick of the artificial intelligence (AI) revolution, with autonomous driving and robotics as the new crown jewels heading into 2026. Ives puts the value of this opportunity at no less than $1 trillion. In his view, with President Donald Trump's White House likely to fast-track autonomy and untangle the regulatory spiderweb choking progress, Tesla’s roadmap could accelerate faster than many think.
The Wedbush team’s bull case even sketches Tesla at a $2 trillion market capitalization by early 2026, and $3 trillion by year-end 2026 as full-scale production of autonomy and robotics kicks in. No wonder the firm hiked its price target, sending TSLA stock soaring around 4% on Sept. 26.
Let's take a closer look at where TSLA is headed next.
About Tesla Stock
Once a fledgling venture called Tesla Motors, Austin-based Tesla now wears the crown of an industry giant. It has gone from catering to deep-pocketed visionaries to rolling out cars that bring electric dreams to the masses.
With a towering market cap of around $1.4 trillion, Tesla is now more than about just sleek sedans and SUVs. Its empire stretches into energy, fueling homes and industries with solar panels and colossal batteries. It has built an ecosystem so sticky that between direct sales, Superchargers, financing, and warranties, customers hardly have a reason to walk away.
TSLA stock, true to form, has danced to Wall Street’s tune. In the past 52 weeks, shares have surged 79%. In only the past month, TSLA stock has jumped about 27%.

At present, TSLA trades at 376 times adjusted earnings and 15.4 times forward sales. These figures tower above industry averages and even the company’s own five-year multiples, reflecting that investors are betting big on the company.
Tesla Misses on Q2 Earnings
On July 23, Tesla unveiled its Q2 2025 financial results, wherein both the top and bottom lines fell short of expectations. This comes as a stark reminder that the fallout from Elon Musk’s political detour this past year is still reverberating through the company.
Total revenue slid 12% year-over-year (YOY) to $22.5 billion, missing the Street's forecast of $22.7 billion. Automotive revenue tumbled 16% to $16.6 billion as sales fell for the second consecutive quarter, leaving total deliveries down 13% at 384,122 units. Non-GAAP net income followed suit, declining 23% to $1.4 billion. Meanwhile, non-GAAP EPS dropped 23% to $0.40, shy of analyst estimates of $0.43.
However, Musk has already warned that rough quarters lie ahead, signaling that Tesla is playing the long game. Tesla's attention is increasingly shifting away from conventional car sales and zeroing in on robotaxis, autonomous driving software, and humanoid robotics.
Tesla’s robotaxi service with full self-driving capability has launched in Austin, Texas, with Musk aiming to reach half of the U.S. population by the end of 2025, pending regulatory approvals in California, Nevada, Arizona, and Florida, among other states. Meanwhile, the Optimus humanoid robot is marching toward reality, with the third prototype set to debut by year-end and production ramping in 2026, targeting 1 million units annually within five years.
But challenges remain stacked on the horizon. The upcoming expiration of the $7,500 Inflation Reduction Act EV credit and elimination of emissions penalties could dent vehicle demand and revenue. Tariffs also left a $300 million mark during the quarter, mainly on automotive and energy divisions.
Nonetheless, Tesla is sticking to its guns. The company plans $9 billion in capital expenditures this year, focusing on Cybertruck expansion, AI infrastructure, and factory retooling. Musk believes that if Tesla nails autonomy in vehicles and robotics while scaling its energy division, it's set to become the most valuable company in the world.
Analysts now anticipate Q3 EPS to plunge 39% YOY to $0.38, with Tesla's full fiscal 2025 bottom line declining 44% to $1.14. However, efforts are expected to start bearing fruit in fiscal 2026, with analysts projecting an eye-popping 69% gain from the previous year to $1.93.
What Do Analysts Expect for Tesla Stock?
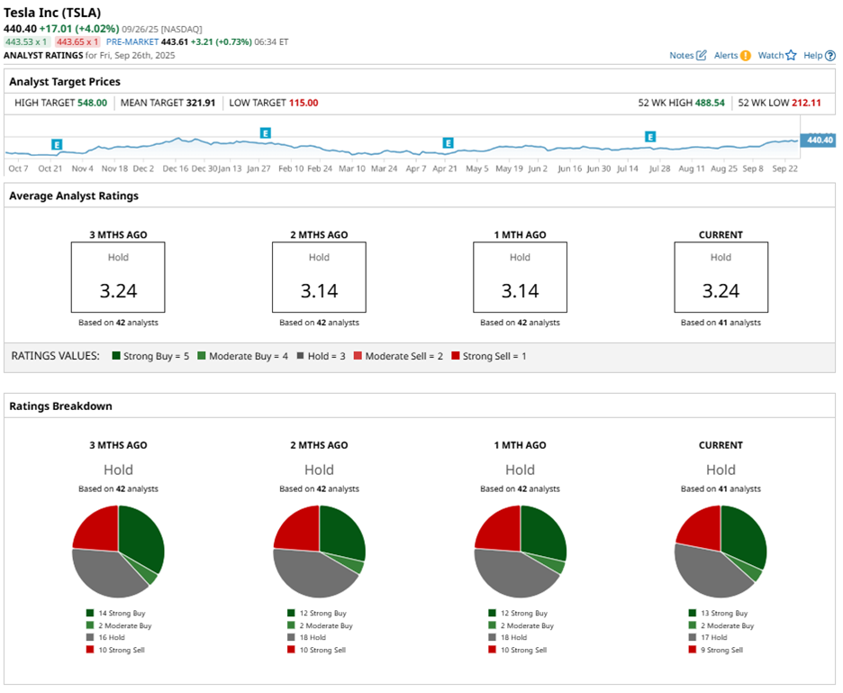
TSLA stock is drawing attention across the Street, carrying an overall “Hold” consensus rating. Of 42 analysts covering TSLA, 13 recommend a “Strong Buy,” two have a “Moderate Buy,” 17 give a “Hold" rating, and 10 provide a “Strong Sell" rating. Shares have already raced past the average price target of $334.91, hinting that momentum is firmly in motion.
Baird analyst Ben Kallo lifted his rating from “Neutral” to “Outperform.” Kallo also raised his price target from $320 to $548, marking 25% potential upside from current levels. The analyst sees the story driven by a suite of forward-looking catalysts — from the reveal of the next-gen Optimus to robotaxis, the Tesla Semi, energy business expansion, lower-cost electric vehicles (EVs) and more.
Wedbush analyst Dan Ives is betting even bigger, raising his price target to a Street-high $600 while keeping a “Buy” rating. That target represents 37% potential upside from current levels.
